기능소개
Feeds | 피드
Research | 리서치 보고서
Copilot | 코파일럿
Company | 기업분석
Industry | 산업지표
Market | 시장지표
구독 플랜
서비스 가이드
로그인 / 회원가입
산업지표
Industry
매일 업데이트되는 산업별 주요 지표
이제 찾지말고 한곳에 모아보세요
생성형 AI가 실시간으로
분석, 요약한 데이터가
당신의 투자에
정보 우위를 선사합니다
무료로 시작하기
최신 업데이트 된 지표는 따로 모아 제공하고,
키워드 검색으로 빠르게 찾을 수 있습니다
시각화된 차트로 한눈에 확인하고,
원본 데이터는 다운로드해 자유롭게 활용하세요
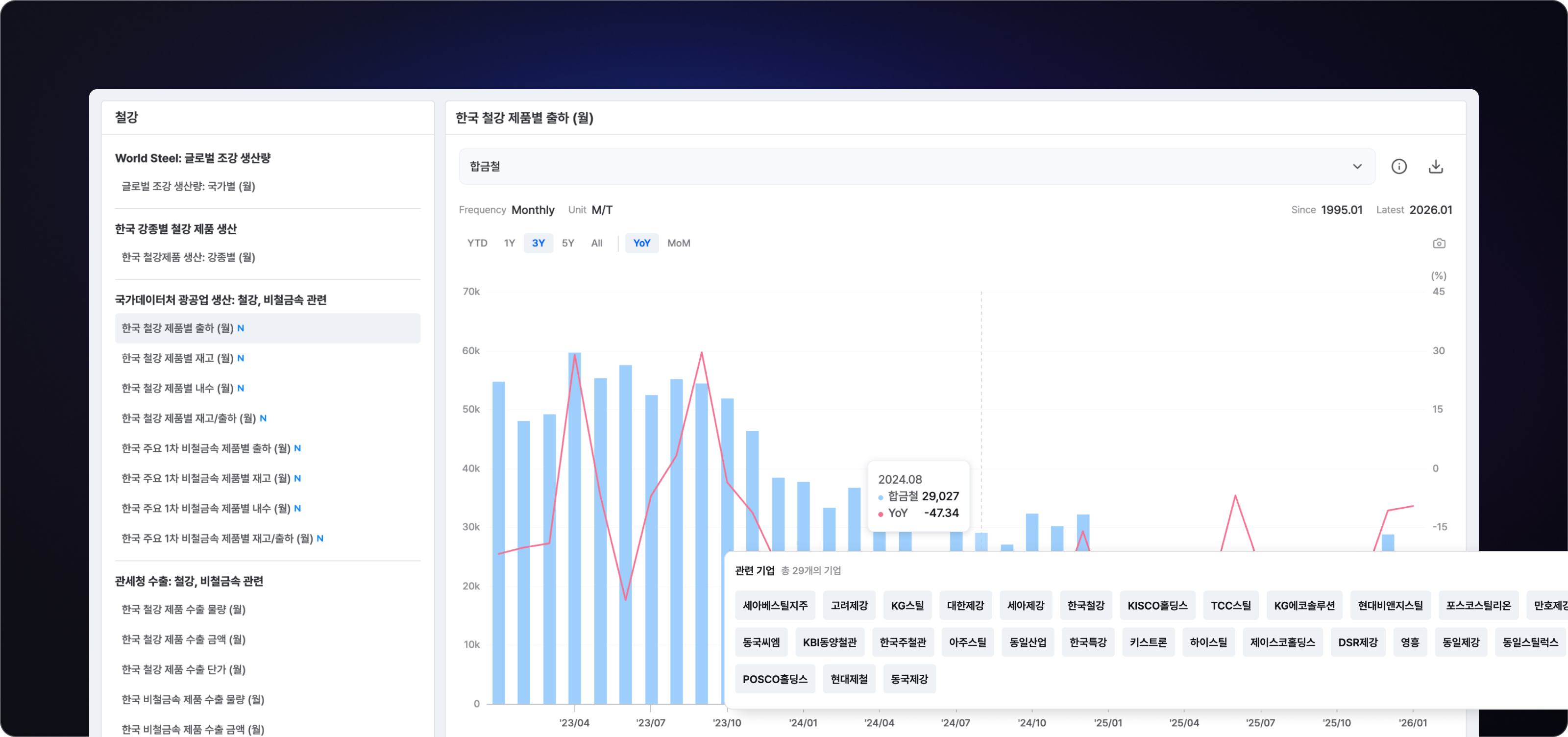
23개 주요 산업에 대한 핵심 데이터를 제공
에너지, 자동차, 유통, 화장품, 금융, 철강, 화학, 건설, 조선, 기계, 건강관리 등
총 23개 산업에 대한 주요 지표를 제공합니다
원본 다운로드 제공
산업 지표 데이터를 엑셀로 다운로드해 다양한 분석에 활용할 수 있습니다
지표와 관련 기업을 매핑하여
산업 흐름을 입체적으로 분석해보세요
1주일 무료 체험으로
지금
바로 사용해보세요
무료로 시작하기
사전예약하기